Skip to content

Lusitaniae/phpfpm_exporter

Repository files navigation

PHP-FPM Exporter for Prometheus Build Status

GitHub release GitHub Downloads Docker Repository on Quay Docker Pulls

Prometheus Exporter for the PHP-FPM status page.

Metrics are scrapped via unix socket and made available on port 9253.

This exporter also provides a way for embedding the output of arbitrary PHP scripts into its metrics page, analogous to the node exporter's textfile collector. Scripts that are specified with the --phpfpm.script-collector-paths flag will be run through PHP-FPM. Any metrics printed by the PHP script will be merged into the metrics provided by this exported. An example use case includes printing metrics for PHP's opcache.

Usage:

Run the exporter

./phpfpm_exporter --phpfpm.socket-paths /var/run/phpfpm.sock

Include additional metrics from a PHP script

E.g. export OPcache metrics (using contrib/php_opcache_exporter.php)

Bear in mind these metrics are global, all FPM pools share the same cache.

./phpfpm_exporter --phpfpm.socket-paths /var/run/phpfpm.sock \
--phpfpm.script-collector-paths /usr/local/bin/php_exporter/phpfpm_opcache_exporter.php

Run with Docker

SOCK="/run/php/php7.2-fpm.sock"; \
docker run -d -p 9253:9253 -v $SOCK:$SOCK  \
lusotycoon/phpfpm-exporter \
--phpfpm.socket-paths=$SOCK

Help on flags

./phpfpm_exporter -h
usage: phpfpm_exporter [<flags>]

Flags:
  -h, --help     Show context-sensitive help (also try --help-long and --help-man).
      --web.listen-address=":9253"
                 Address to listen on for web interface and telemetry.
      --web.telemetry-path="/metrics"
                 Path under which to expose metrics.
      --phpfpm.socket-paths=PHPFPM.SOCKET-PATHS ...
                 Path(s) of the PHP-FPM sockets.
      --phpfpm.socket-directories=PHPFPM.SOCKET-DIRECTORIES ...
                 Path(s) of the directory where PHP-FPM sockets are located.
      --phpfpm.status-path="/status"
                 Path which has been configured in PHP-FPM to show status page.
      --version  Print version information.
      --phpfpm.script-collector-paths=PHPFPM.SCRIPT-COLLECTOR-PATHS ...
                 Paths of the PHP file whose output needs to be collected.

When using --phpfpm.socket-directories make sure to use dedicated directories for PHP-FPM sockets to avoid timeouts.

Metrics emitted by PHP-FPM:

php_fpm_accepted_connections_total{socket_path="/var/run/phpfpm.sock"} 300940
php_fpm_active_processes{socket_path="/var/run/phpfpm.sock"} 1
php_fpm_idle_processes{socket_path="/var/run/phpfpm.sock"} 5
php_fpm_listen_queue{socket_path="/var/run/phpfpm.sock"} 0
php_fpm_listen_queue_length{socket_path="/var/run/phpfpm.sock"} 0
php_fpm_max_active_processes{socket_path="/var/run/phpfpm.sock"} 10
php_fpm_max_children_reached{socket_path="/var/run/phpfpm.sock"} 3
php_fpm_max_listen_queue{socket_path="/var/run/phpfpm.sock"} 0
php_fpm_slow_requests{socket_path="/var/run/phpfpm.sock"} 0
php_fpm_start_time_seconds{socket_path="/var/run/phpfpm.sock"} 1.49277445e+09
php_fpm_total_processes{socket_path="/var/run/phpfpm.sock"} 3
php_fpm_up{socket_path="/var/run/phpfpm.sock"} 1

Requirements

The FPM status page must be enabled in every pool you'd like to monitor by defining pm.status_path = /status.

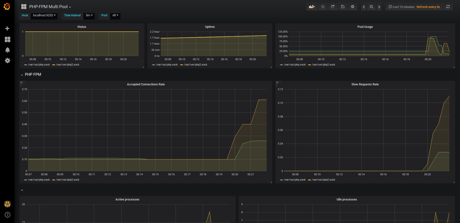
Grafana Dashboards

There's multiple grafana dashboards available for this exporter, find them at the urls below or in contrib/.

Basic: for analyzing a single fpm pool in detail.

Multi Pool: for analyzing a cluster of fpm pools.

Basic: basic

Multi Pool: multi pool

About

Prometheus exporter for PHP-FPM.

Topics

Resources

License

Stars

Watchers

Forks

Packages

No packages published

Contributors 7