Skip to content

Panel for output of goaccess. It contain example of SPA with login and templating, access by API with content negotiation, and connectors between bash and yml and json.

Notifications You must be signed in to change notification settings

gustawdaniel/Apache-Log-Analysis-Admin-Panel

Folders and files

NameName
Last commit message
Last commit date

Latest commit

 

History

10 Commits
 
 
 
 
 
 
 
 
 
 
 
 
 
 
 
 
 
 
 
 
 
 

Repository files navigation

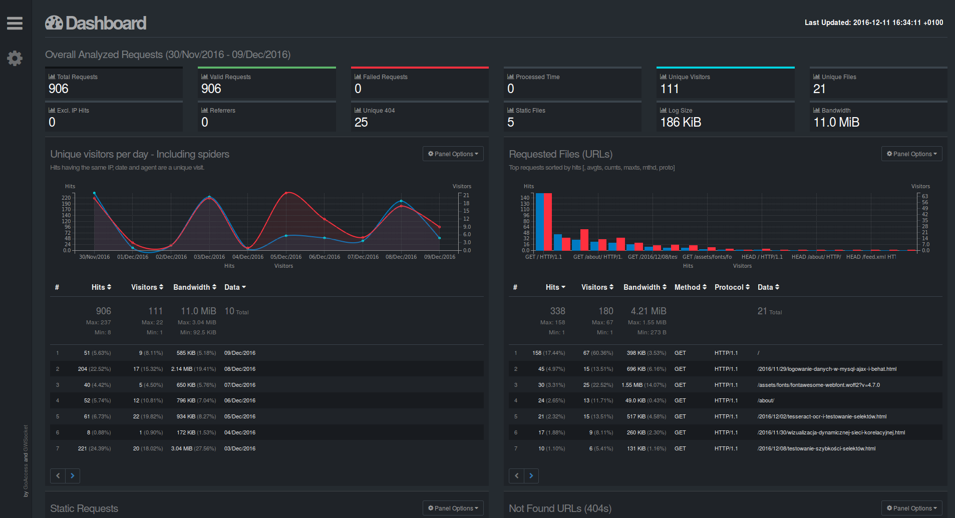
Admin panel to display analysis of logs of apache generated by GoAccess.

Video

login

report

log

Instalation:

  1. clone this repo
  2. run install.sh

About

Panel for output of goaccess. It contain example of SPA with login and templating, access by API with content negotiation, and connectors between bash and yml and json.

Resources

Stars

Watchers

Forks

Releases

No releases published

Packages

No packages published